Observability (OpenTelemetry)

TuFT includes optional OpenTelemetry integration for:

  • Traces (distributed tracing across HTTP → controllers → Ray actors)

  • Metrics (request/workflow + resource metrics)

  • Logs (Python logging bridged into the OpenTelemetry log pipeline)

This document explains both how to enable telemetry and how TuFT wires it internally (what gets recorded, correlation keys, and how to extend instrumentation).


Table of Contents


Quick start

Enable telemetry in tuft_config.yaml:

telemetry:
  enabled: true
  service_name: tuft
  otlp_endpoint: http://localhost:4317
  resource_attributes:
    deployment.environment: production
    service.version: 1.0.0

Note: resource_attributes allows you to attach custom metadata to all telemetry data. Common attributes include:

  • deployment.environment: e.g., production, staging, development

  • service.version: your application version

  • service.namespace: logical grouping of services

  • host.name: hostname of the machine

  • Custom attributes for your organization (e.g., team, region)

Alternatively set the endpoint via env var:

export TUFT_OTLP_ENDPOINT=http://localhost:4317

Debug mode (prints to console exporters):

export TUFT_OTEL_DEBUG=1

Exporters and configuration

TuFT initializes OpenTelemetry providers at CLI startup and uses one of two exporter modes:

  • Console exporters if TUFT_OTEL_DEBUG=1

  • OTLP gRPC exporters otherwise

The endpoint resolution order is:

  1. telemetry.otlp_endpoint from config

  2. TUFT_OTLP_ENDPOINT environment variable

  3. OpenTelemetry exporter default endpoint (if neither is provided)

TuFT exports:

  • traces via OTLPSpanExporter (gRPC)

  • metrics via OTLPMetricExporter (gRPC)

  • logs via OTLPLogExporter (gRPC)

Resource metadata:

  • service.name is set to telemetry.service_name

  • additional resource attributes can be attached via telemetry.resource_attributes


What TuFT records

Traces

TuFT produces spans at several layers:

  • HTTP server spans: FastAPI is instrumented when telemetry is enabled.

  • Controller spans: training/sampling operations create spans such as:

    • training_controller.create_model

    • training_controller.run_forward

    • training_controller.run_forward_backward

    • training_controller.run_optim_step

    • training_controller.save_checkpoint

    • sampling_controller.create_sampling_session

    • sampling_controller.run_sample

    • future_store.execute_operation

  • Persistence spans: Redis operations create spans such as:

    • redis.SET, redis.GET, redis.DEL, redis.SCAN

  • Backend / actor spans (when running with Ray):

    • spans inside model actors (e.g. HuggingFace backend) are linked via propagated context

    • examples include hf_model.forward_backward, hf_model.optim_step, hf_model.save_state, etc.

TuFT attaches key identifiers as span attributes (see Correlation / share keys).

Metrics

TuFT emits two broad categories of metrics:

1) Workflow metrics (counters/histograms)

Examples (names are stable and can be used as dashboards/alerts):

  • Training:

    • tuft.training.models.active (up/down counter)

    • tuft.training.tokens_per_second (histogram)

    • tuft.training.checkpoints.saved (counter)

    • tuft.training.checkpoint.size_bytes (histogram)

  • Sampling:

    • tuft.sampling.sessions.active (up/down counter)

    • tuft.sampling.requests (counter)

    • tuft.sampling.duration (histogram, seconds)

    • tuft.sampling.tokens_per_second (histogram)

    • tuft.sampling.output_tokens (histogram)

  • Futures:

    • tuft.futures.queue_length (up/down counter)

    • tuft.futures.created (counter)

    • tuft.futures.completed (counter)

    • tuft.futures.wait_time (histogram)

    • tuft.futures.execution_time (histogram)

  • Persistence:

    • tuft.redis.operation.duration (histogram)

Many metrics include attributes such as base_model, operation_type, model_id, or queue_state to support filtering and grouping.

2) Resource metrics (observable gauges)

When telemetry is enabled, TuFT starts a background resource collector that exports observable gauges such as:

  • CPU:

    • tuft.resource.cpu.utilization_percent

  • Memory:

    • tuft.resource.memory.used_bytes

    • tuft.resource.memory.total_bytes

    • tuft.resource.memory.utilization_percent

  • GPU (if NVML is available):

    • tuft.resource.gpu.utilization_percent (with attribute gpu_id)

    • tuft.resource.gpu.memory_used_bytes (with attribute gpu_id)

    • tuft.resource.gpu.memory_total_bytes (with attribute gpu_id)

  • Process:

    • tuft.resource.process.memory_used_bytes

Logs

TuFT bridges Python logging into OpenTelemetry:

  • log records are exported via the configured OTel log provider

  • existing logging handlers are not removed (OTel handler is added)


Correlation / share keys

TuFT is multi-tenant and multi-client. To make traces searchable and linkable across components, TuFT sets a small set of high-signal attributes on spans.

You can treat these as “share keys” in your observability backend:

  • tuft.session_id

    • links a user session across training + sampling activity

  • tuft.training_run_id

    • links all spans for a specific training run (LoRA adapter lifecycle)

  • tuft.sampling_session_id

    • links all spans for a specific sampling session

  • tuft.request_id

    • links FutureStore execution spans with the async future lifecycle

  • tuft.operation_type

    • categorizes futures (e.g. forward_backward, optim_step, sample)

  • (additional common attributes)

    • tuft.base_model

    • tuft.lora_rank

    • tuft.backward

For practical examples of filtering traces by these keys in an observability backend, see the End-to-end example section.


Context propagation (Ray actors)

When TuFT executes work inside Ray actors, it propagates the OpenTelemetry context explicitly:

  • At the controller/backend boundary, TuFT injects the current trace context into a serializable dict.

  • The Ray actor side extracts that context and starts child spans under that context.

This provides end-to-end traces that cross process boundaries even when Ray scheduling changes the execution location.


Developer guide

Creating spans

Use get_tracer() and standard OpenTelemetry span APIs:

from tuft.telemetry.tracing import get_tracer

tracer = get_tracer("tuft.my_module")
with tracer.start_as_current_span("my_operation") as span:
    span.set_attribute("tuft.session_id", session_id)
    span.set_attribute("tuft.training_run_id", training_run_id)
    # ... your logic ...

Recording metrics

Use the centralized metrics registry:

from tuft.telemetry.metrics import get_metrics

metrics = get_metrics()
metrics.futures_created.add(1, {"operation_type": "forward_backward"})
metrics.futures_execution_time.record(0.123, {"operation_type": "forward_backward"})

Choosing attributes

Prefer:

  • stable identifiers (session_id, training_run_id, sampling_session_id, request_id)

  • low-cardinality labels for metrics (e.g. base_model, operation_type, queue_state)

Avoid putting user prompts or raw payloads into span attributes.



Troubleshooting

No telemetry shows up

  • Ensure telemetry.enabled: true.

  • Ensure the OTLP endpoint is reachable from the TuFT server process.

  • Try debug mode to confirm instrumentation works:

export TUFT_OTEL_DEBUG=1

GPU metrics missing

  • GPU gauges require NVML (pynvml) and a working NVML environment. TuFT will gracefully skip GPU metrics if unavailable.


End-to-end example

This section demonstrates running TuFT with an observability backend. We use SigNoz in this example because it provides a unified backend for traces, metrics, and logs in a single platform, making it easy to demonstrate all three observability pillars together.

Alternative backends: TuFT exports standard OTLP data and works with any OpenTelemetry-compatible backend:

  • Traces: Jaeger, Zipkin, Tempo, Datadog, etc.

  • Metrics: Prometheus (via OTLP or Prometheus exporter), Grafana Mimir, etc.

  • Logs: Loki, Elasticsearch, etc.

Simply point telemetry.otlp_endpoint to your preferred collector or backend.

Prerequisites

Step 1: Start SigNoz

We recommend installing SigNoz using Docker Compose as shown below. For alternative installation methods (install script, Docker Swarm, Kubernetes, etc.), refer to the SigNoz installation guide.

git clone -b main https://github.com/SigNoz/signoz.git && cd signoz/deploy/docker
docker compose up -d --remove-orphans

SigNoz will start with an OTLP receiver on localhost:4317.

Step 2: Configure TuFT

Add the following telemetry configuration to your tuft_config.yaml:

telemetry:
  enabled: true
  service_name: tuft
  otlp_endpoint: http://localhost:4317
  resource_attributes:
    deployment.environment: demo

Step 3: Launch TuFT and run workloads

tuft launch --config /path/to/tuft_config.yaml

Run some training or sampling operations through the TuFT client to generate telemetry data.

Step 4: View in SigNoz

Open SigNoz at http://localhost:8080 to explore the collected telemetry data.

Traces

TuFT attaches structured correlation keys to every span, enabling powerful filtering in the Traces Explorer.

Filter by tuft.session_id — track all tasks within a single session. By filtering on a specific tuft.session_id, the Explorer surfaces every span across both training and sampling operations initiated in that session, providing a holistic view of all session-level activity:

Traces filtered by session ID

Filter by tuft.training_run_id — track all tasks belonging to a specific training client. Filtering by tuft.training_run_id isolates the full lifecycle of a specific training client, showing training operations such as run_forward_backward, run_optim_step, and save_checkpoint along with their execution order:

Traces filtered by training run ID

Filter by tuft.sampling_session_id — track all tasks belonging to a specific sampling client. Filtering by tuft.sampling_session_id narrows the view to spans from a single inference session, such as sampling_controller.run_sample and sampling_controller.create_sampling_session:

Traces filtered by sampling session ID

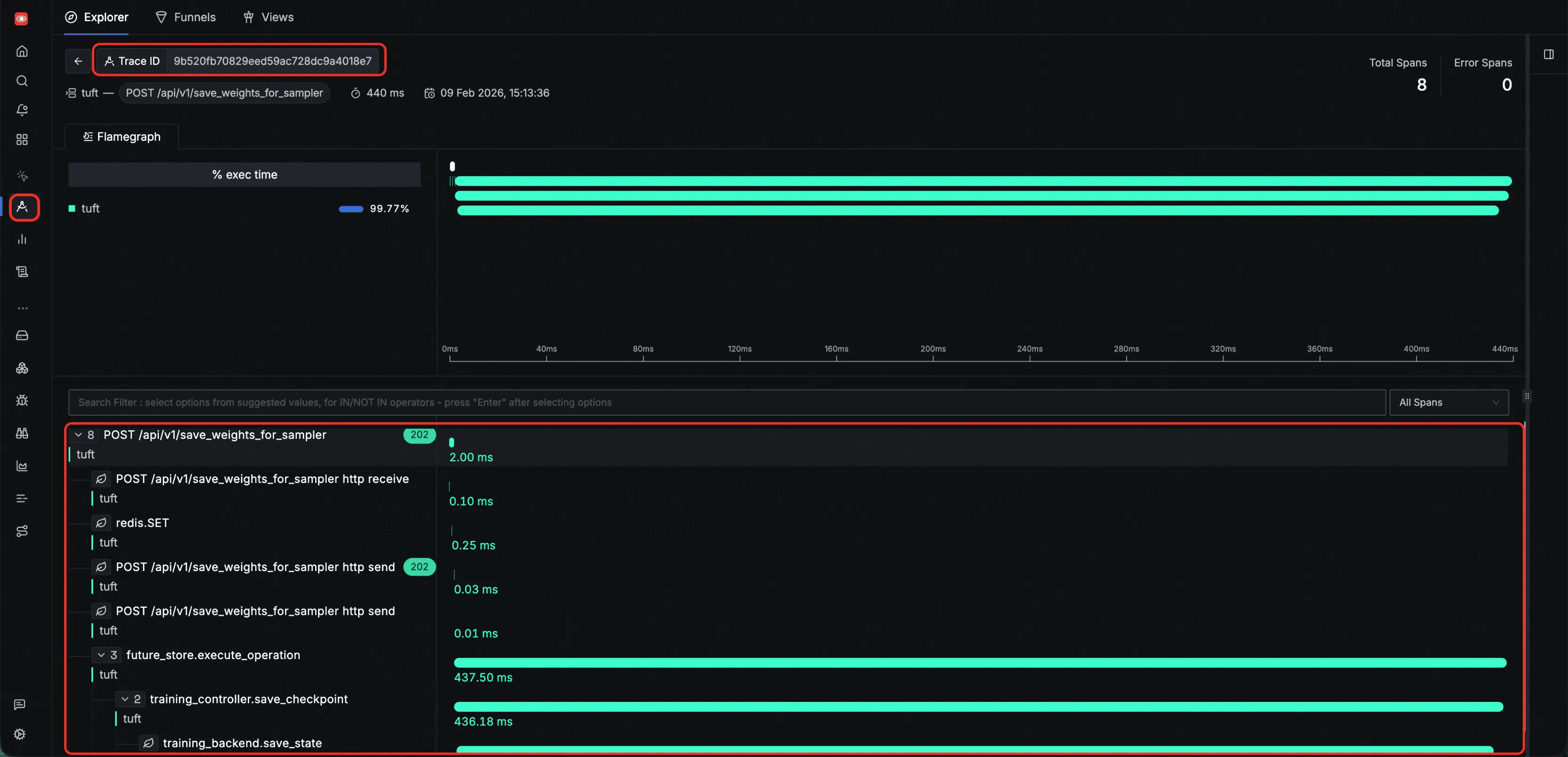
Inspect a single HTTP request trace — all spans generated during one HTTP request share the same trace ID, allowing you to view the complete execution path of that request. The flamegraph below shows the span tree from HTTP receive through internal processing, state persistence, and backend execution:

Spans within a single HTTP request trace

Logs

Every log entry emitted by TuFT is automatically correlated with a span ID and trace ID. You can use these two identifiers to pinpoint the exact operation step a log belongs to, or navigate in reverse — from a span to all logs produced during that operation:

Logs correlated with span and trace IDs

Metrics

All metrics emitted by TuFT can be browsed in the SigNoz Metrics page, which lists every metric along with its type, unit, and sample count:

Metrics overview in SigNoz

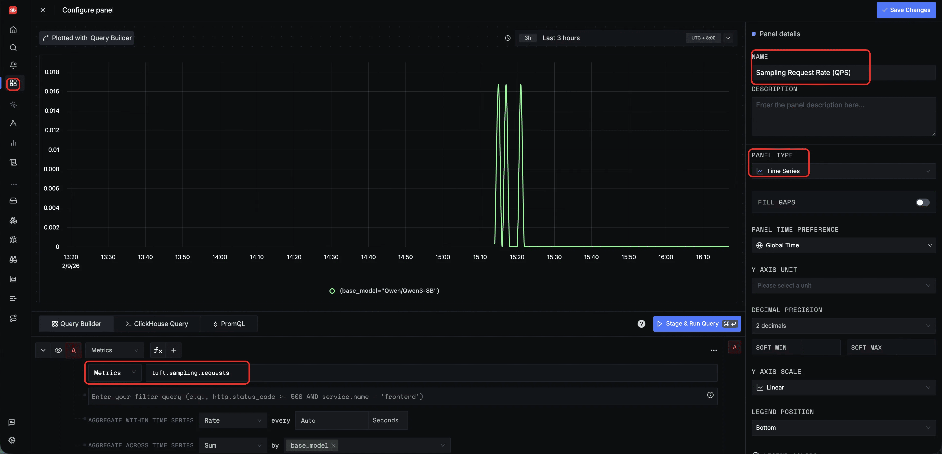
You can also configure custom panels in the SigNoz Dashboard to monitor specific metrics. Below are two example panel configurations for training throughput and sampling QPS; additional panels can be created to suit your specific monitoring needs.

Training throughput (tokens/s) — a dashboard panel querying tuft.training.tokens_per_second with P50 aggregation, grouped by base_model, to monitor training efficiency over time:

Dashboard panel for training throughput

Sampling request rate (QPS) — a dashboard panel querying tuft.sampling.requests with Rate aggregation, grouped by base_model, to monitor inference throughput and detect traffic spikes:

Dashboard panel for sampling QPS